
作者简介
Grafana(https://github.com/grafana/grafana) 是目前比较受欢迎的开源可视化工具,其支持多种数据源,比如 MySQL、Es、PgSQL 以及 ClickHouse 等。这一节内容就来聊聊把 ClickHouse 数据通过 Grafana 进行图形化展示的过程。
1 安装 GrafanaRed Hat、CentOS 系统使用如下方式安装(这一节操作系统使用的是:CentOS 7.4):
代码语言:javascript代码运行次数:0运行复制<code class="javascript">wget https://dl.grafana.com/oss/release/grafana-6.5.2-1.x86_64.rpmyum install grafana-6.5.2-1.x86_64.rpm</code>
其他操作系统或者其他版本的安装,请参考官方网站:https://grafana.com/grafana/download。
2 安装 ClickHouse Grafana 插件使用 grafana-cli 安装 ClickHouse Grafana 插件
代码语言:javascript代码运行次数:0运行复制<code class="javascript">grafana-cli plugins install vertamedia-clickhouse-datasource</code>
启动 grafana
代码语言:javascript代码运行次数:0运行复制<code class="javascript">systemctl start grafana-server.service</code>
ClickHouse 单机版安装参考:https://clickhouse.tech/docs/zh/getting-started/install/
4 配置 ClickHouse 数据源登录 Grafana(登录地址为:IP:3000),初始用户名密码为 admin/admin
点击如下按钮进入数据源添加界面:

选择 ClickHouse

如下图,配置 ClickHouse 服务器

点击 Save & Test 按钮,如果出现
Data source is working
则说明连接 ClickHouse 数据源正常
5 创建仪表板在主页点击最左边 + 号图标,选择 Dashboard,则会出现如下内容:

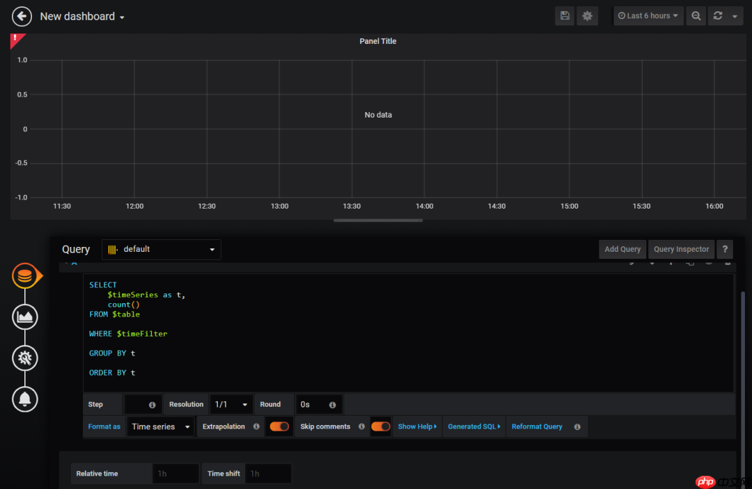
上图中,点击 Add Query,进入如下图所示界面:

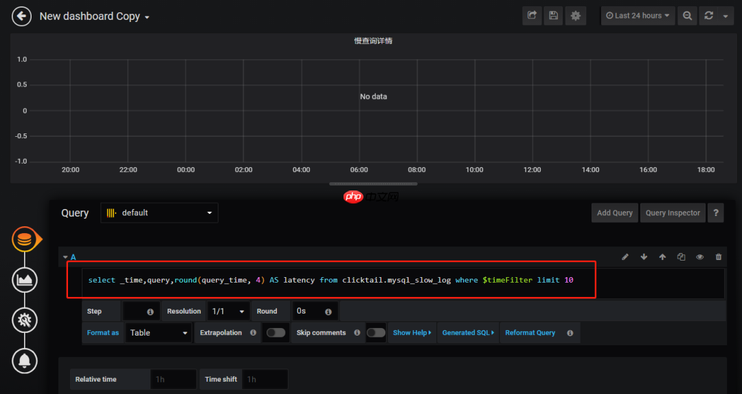
Query 这里选择刚才添加的数据源,包含 SQL 的框中,替换成你需要在 ClickHouse 查询数据的 SQL,如下图:

上图中的 SQL 为:
代码语言:javascript代码运行次数:0运行复制<code class="javascript">select _time,query,round(query_time, 4) AS latency from clicktail.mysql_slow_log where $timeFilter limit 10</code>
其中:$timeFilter 表示右上角选择的时间范围。
细心的朋友其实已经发现啦,其实 clicktail.mysql_slow_log 就是 ClickTail+CH 实现 MySQL 慢查询实时展示中记录慢查询日志的 ClickHouse 表。因此这篇文章加上之前的文章,可以实现一整套慢查询系统。
然后点击左边的第二个图标:Visualization,将 Visualization 改为 Table,如下图所示:

再点击上方的保存按钮。
在该 Dashboard 查看的效果如下图:

到这里,通过 Grafana 展示 ClickHouse 数据整个过程就完成啦。
专栏《ClickHouse 实战笔记》系列文章推荐
第01期:Kafka 数据同步到 ClickHouse
第02期:ClickTail+CH 实现 MySQL 慢查询实时展示
以上就是ClickHouse 实战笔记 第03期:使用 Grafana 展示 ClickHouse 数据的详细内容,更多请关注php中文网其它相关文章!
每个人都需要一台速度更快、更稳定的 PC。随着时间的推移,垃圾文件、旧注册表数据和不必要的后台进程会占用资源并降低性能。幸运的是,许多工具可以让 Windows 保持平稳运行。
Copyright 2014-2025 https://www.php.cn/ All Rights Reserved | php.cn | 湘ICP备2023035733号